天眼使用指南
架构部署
安全感知系统

天眼部署架构

部署场景

天眼新一代安全感知系统

设备介绍-传感器

传感器界面

状态监听

威胁告警列表

解码小工具

规则配置

规则配置


策略配置-威胁检测

策略配置-威胁检测-XFF

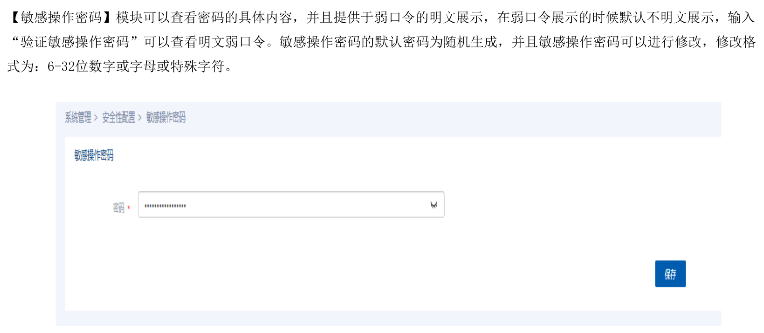
策略配置-威胁检测-弱口令

策略配置-流量记录

策略配置-文件还原

策略配置-抓包检测

策略配置-旁路阻断

策略配置-SSL解密

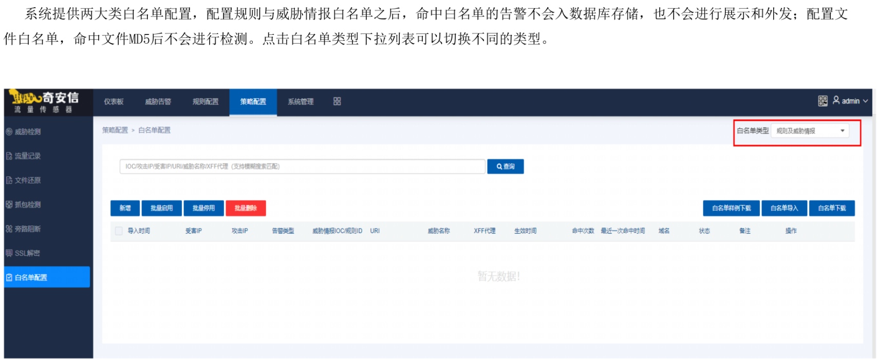
策略配置-白名单配置

系统管理










导航

设备介绍-分析平台
天眼分析平台

天眼分析平台-监测中心









天眼分析平台-相应处置

天眼分析平台-资产感知

天眼分析平台-报告报表

天眼分析平台-更多

天眼分析平台-重保

天眼分析平台-全局导航

天眼分析平台-系统管理


设备介绍-文件威胁鉴定器
天眼文件威胁鉴定器


检测能力

基本功能

系统登录-WEB
进程监控

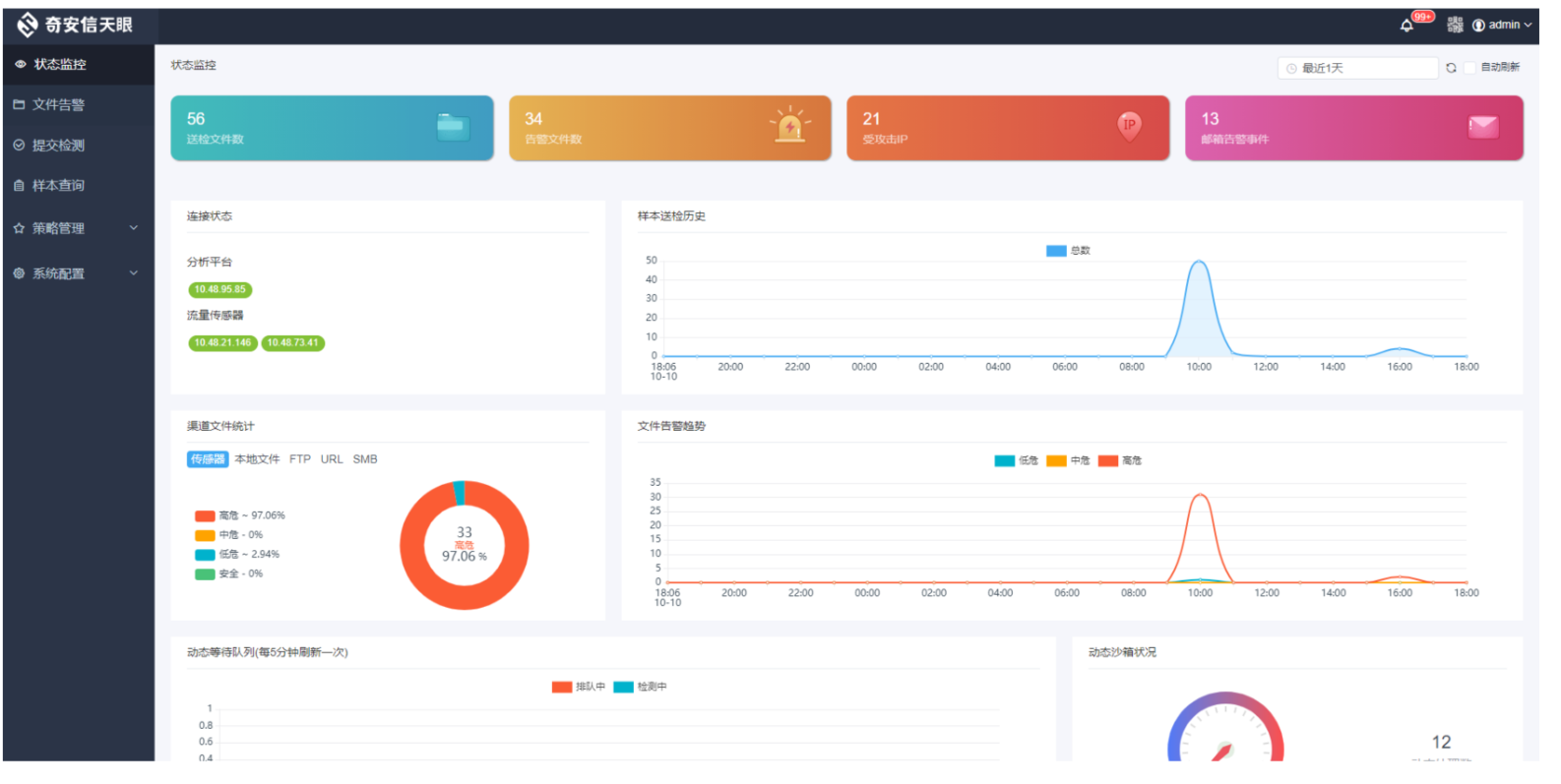
状态监控



文件告警

提交检测




提交检测记录

样本查询

检测策略

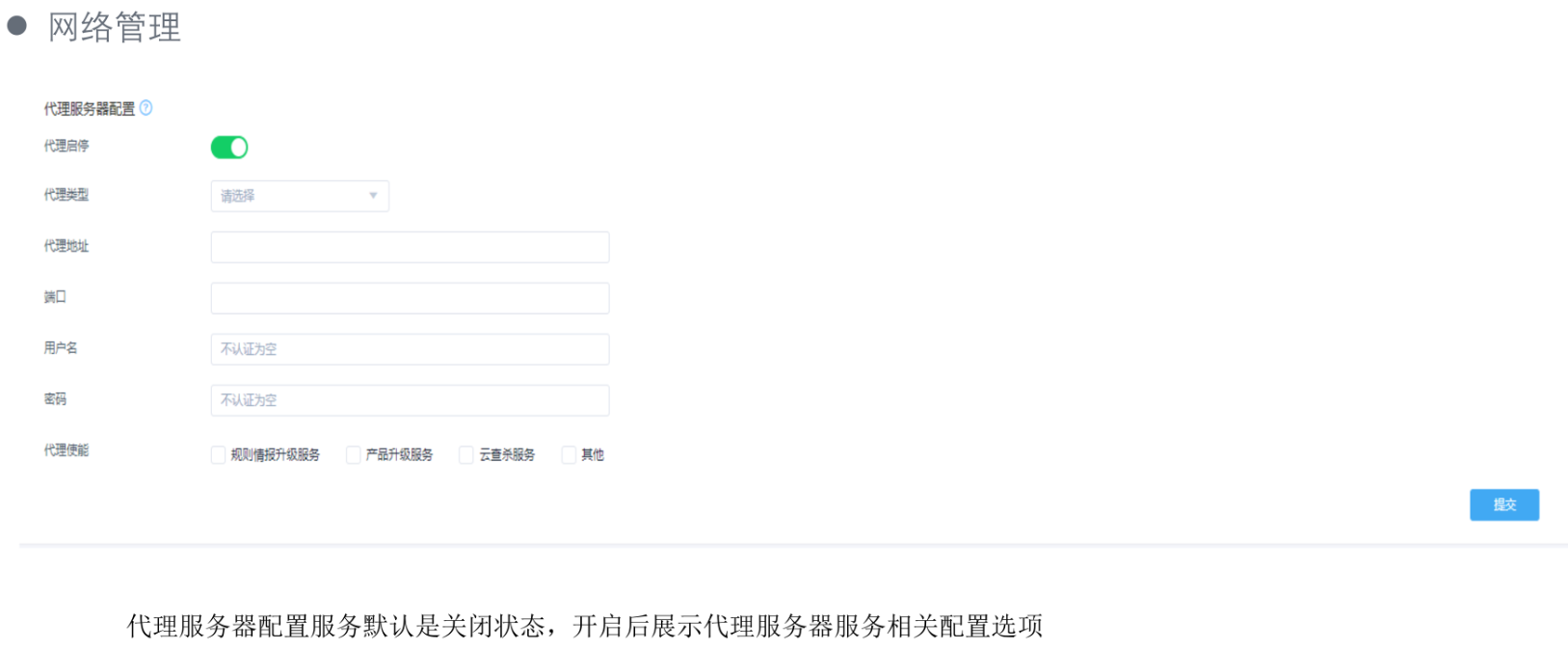
系统配置















更新: 2025-04-01 22:18:09
原文: https://www.yuque.com/yuhui.net/network/lz2oiucdguprx0u4


评论(0)
暂无评论